Painel
Visualizando os Dashboards
O Dashboard é um painel visual que apresenta, de maneira centralizada, um conjunto de informações estratégicas: indicadores e suas métricas.
Sendo um recurso essencial para auxiliar na tomada de decisões, ele permite visualizar a saúde da empresa em uma única tela ou compartilhar os dados com toda a equipe. Dessa forma, o gestor obtém uma visão global dos processos, podendo acompanhar de maneira dinâmica e objetiva os dados referentes a projetos e campanhas.
Inbound (Receptivo)
Este Dashboard traz informações consolidadas sobre as chamadas recebidas pela operação. Ele centraliza métricas de tempo, quantitativo de chamadas (recebidas, atendidas, abandonadas) e gráficos para análise de desempenho.
Na parte superior da tela, estão disponíveis as opções de filtros e visões temporais para refinar a análise.
Filtros e Visões
🔎 Filtros Disponíveis:
- 📂 Serviço: Seletor para filtrar os dados por serviço (fila).
- Nota: Ao selecionar a opção "Serviço" (geral), serão exibidos dados consolidados de todas as filas.
- 🎧 Agente: Seletor para filtrar os dados por usuário.
- Nota: Permite visualizar a performance individual ou de todos os agentes da operação.
- 🏷️ Tag de Usuário: Filtra os dados por grupos de usuários previamente cadastrados via tags de usuários.
- 📅 Data Inicial e Final: Define o período de tempo que será apresentado no painel.
⏳ Visões Temporais:
- Hora: Exibe os dados de ligações do dia atual, quebrados por hora.
- Dia: Exibe o consolidado de ligações recebidas no dia.
- Semana: Apresenta os dados na visão semanal.
- Mês: Apresenta os dados na visão mensal.
Visualização Painel Inbound

Conceitos e Métricas do Dashboard
Entenda o significado dos indicadores apresentados no painel:
- 🎯 SLA: Nível de serviço da operação ou fila. Estabelecido nas configurações, indica o percentual de ligações que devem ser atendidas dentro de um tempo determinado.
- 📊 Distribuição: Mostra a divisão das chamadas recebidas de acordo com os serviços (filas).
- ⏱️ AHT (TMA): Average Handling Time. Representa o Tempo Médio de Atendimento da operação ou fila.
- ⚡ ASA: Velocidade média de resposta da operação ou fila.
- 📞 Chamadas Recebidas: Volume total de chamadas que entraram no período.
- ✅ Chamadas Atendidas: Quantidade de chamadas efetivamente atendidas.
- ❌ Chamadas Abandonadas: Quantidade de chamadas desconectadas pelo cliente antes de chegar ao atendente.
- 🚫 Chamadas Não Conectadas: Chamadas desconectadas pelo sistema (ex: estouro de tempo limite de fila).
📞 Status dos Agentes em Tempo Real:
- 🟢 Disponíveis: Quantidade de agentes livres para receber chamadas.
- 🎧 Em Chamada: Agentes em atendimento receptivo (voz) no momento.
- ⏸️ Pausados: Agentes que estão em pausa.
- 🔴 Offline: Agentes deslogados que estavam em pausa.
📈 Gráficos:
- Recebidas Vs Atendidas: Comparativo visual entre a demanda (recebidas) e a entrega (atendidas).
- Chamadas e SLA: Distribuição comparativa entre o volume de chamadas e o nível de serviço atingido.
Visualização Gráfico Atendidas X Recebidas

Visualização Gráfico Chamadas e SLA

💡 Dica: Ao clicar sobre o nome do indicador (na legenda do gráfico), é possível ocultar ou exibir os dados daquela métrica específica, facilitando a visualização.
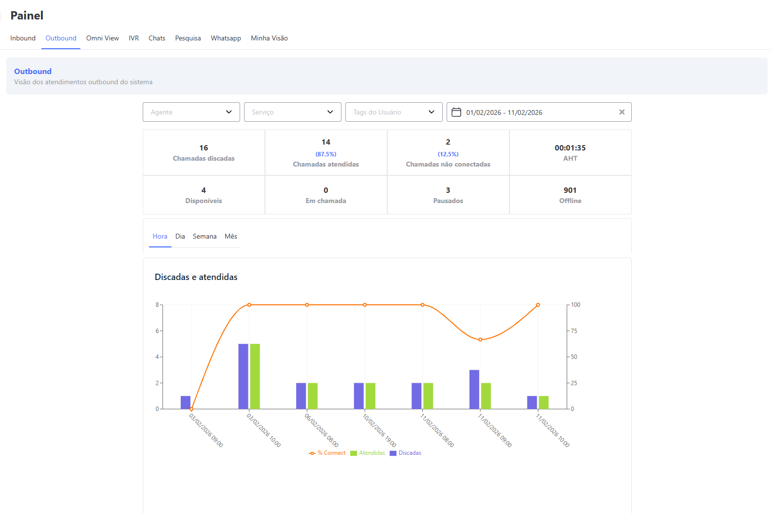
Outbound
Traz informações sobre as chamadas ativas da operação (outbound), como: tempo de atendimento; quantitativo de chamadas discadas, atendidas e não conectadas, entre outras.
Na sua parte superior, há algumas opções de filtros e visões de dados e datas.
Filtros
- Serviço: combo para filtrar os dados por serviço (fila).Ao selecionar a opção "Serviço", serão exibidos dados de todas as filas da operação
- Agente: combo para filtrar os dados por usuário (agente). Ao selecionar a opção "Usuário", serão exibidos dados de todos os agentes da operação ou da fila escolhida
- Tag de Usuário: combo para filtrar os dados por grupos de usuários previamente cadastrados nas Tags de usuários
- Data Inicial e final: define-se o período de datas que será apresentado no dash
Visões
- Hora: ao clicar nesta opção, serão exibidos apenas os dados de ligações recebidas no dia de hoje por hora;
- Dia: ao clicar nesta opção, serão exibidos apenas os dados de ligações recebidas no dia;
- Semana: ao clicar nesta opção, os dados serão exibidos na visão semanal;
- Mês: ao clicar nesta opção, os dados serão exibidos na visão mensal;
Visualização Painel Outbound

Conceitos dos painéis e métricas presentes neste Dashboard:
- Chamadas Discadas: volume total de chamadas realizadas no período
- Chamadas Atendidas: quantidade de chamadas atendidas pelos clientes no período
- Chamadas Não Conectadas: quantidade de chamadas não atendidas pelos clientes no período. Por exemplo: caixa postal
- AHT: tempo médio de atendimento das chamadas ativas (de saída)
- Disponíveis: quantidade de agentes disponíveis para atender chamadas no momento
- Em Chamada: quantidade de agentes em atendimento ativo no momento (apenas chamadas de voz)
- Pausados: quantidade de agentes em pausa no momento
- Offline: quantidade de agentes deslogados em pausa no momento
- Discadas e Atendidas: este gráfico mostra a distribuição das chamadas discadas pelo agente e atendidas pelo cliente no período. Além disso, apresenta a porcentagem de sucesso das chamadas na telefonia (% Connect), ou seja, o percentual de ligações discadas que foram completadas, pois não houve problema de conexão.
Omni View
Dash que traz a visão de todos os atendimentos da organização, separado por mídas de texto, voz - inbound e outbound e e-mail.
Visualização Painel Omni View

Filtros
- Agente: combo para filtrar os dados por usuário (agente). Ao selecionar a opção "Usuário", serão exibidos dados de todos os agentes da operação ou da fila escolhida
- Serviço: combo para filtrar os dados por serviço (fila).Ao selecionar a opção "Serviço", serão exibidos dados de todas as filas da operação
- Tag de Usuário: combo para filtrar os dados por grupos de usuários previamente cadastrados nas Tags de usuários
- Data Inicial e final: define-se o período de datas que será apresentado no dash
Chat
O bloco chat traz informações dos atendimentos das mídias:- Boteria
- ML Perguntas
- ML Pós Vendas
- Messenger
- Reclame Aqui
- Telegram
Visualização Painel Omni View Chat

Conceitos e métrica presente no Chat
- TM1R: Tempo médio da Primeira Resposta enviada ao atendimento
- TMR: Tempo médio de Resposta
- TMA: Tempo médio de Atendimento
Receptivo
Traz as informações das chamadas de voz inbound, ou seja, as que foram recebidas no sistema
Conceitos e métrica presente no Receptivo
- Recebidas: total de chamadas recebidas
- Atendidas: total de chamadas atendidas
- Abandonadas: total de chamadas abandondas
- ASA: Tempo Médio de espera para atendimento (Avarage Speed of Answer)
- TMA: Tempo Médio de Atendimento
Visualização Painel Omni View Receptivo

Ativo
Traz as informações das chamadas de voz outbound, ou seja, as que foram realizadas pelo sistema
Conceitos e métrica presente no Ativo
- Discadas: total de chamadas realizadas
- Atendidas: total de chamadas atendidas
- Não conectadas: total de chamadas que foram discadas porém não foram efetivadas
- TMO: tempo médio operacional
Visualização Painel Omni View Ativo

Conceitos e métrica presente no E-mail
- Recebidos: total de e-mails recebidos
- Respondidos: total de e-mails respondidos
- Não respondidos: total de chamadas que foram discadas porém não foram efetivadas
- TMR: tempo médio de resposta
Visualização Painel Omni View Email

IVR
Trata-se de um dash com dados estatísticos das URA´s que a empresa possue com informações das chamadas inbound
Visualização Painel IVR

Indicadores presentes no dash IVR
- Logged: Total de usuários logados
- Available: Total de usuários disponíveis para atendimento
- Paused: Total de usuários em pausa
- Talking: Total de usuários em atendimento
- SLA: Acordo de Nível de Serviço (Service Level Agreement)
- ABD: Porcentagem de abandono na fila de atendimento
- ASA: Tempo Médio de espera para atendimento (Avarage Speed of Answer)
- MSA: Tempo Máximo de espera para atendimento (Max Speed of Answer)
- AHT: Tempo Médio de Atendimento (Avarage Handle Time)
- MHT: Tempo Máximo de Atendimento (Max Handle Time)
- Abandoned: Total de abandonos na fila de atendimento
- Calls: Total de chamadas entrantes
- IVR-ABD: Total de abandonos ainda na URA
- Handeled: Atendimento realizado e tabulado
- Timed Out: Quantidade de atendimentos desinfileirados (atingiu o tempo limite de espera na fila até ser atendido)
Chats
Relatório que traz as informações de todos os atendimentos realizados por chat, com Filtros:
- Agente
- Serviço
- Tag do usuário
Visão:
- Hoje
- Semanal
- Mensal
- Anual
Visualização Painel Chat

Pesquisa
Por meio do dash de pesquisas será possível monitorar em tempo real ou retroativo os resultados obtidos das pesquisas, por meio dos filtros pode-se delimitar os dados de acordo com a necessidade de pesquisa.
- Defina qual Pesquisa deseja monitorar, a tela trará os demais filtros que são:
- Mídia
- Canal
- Serviço
- Data
- Alias - título da pergunta criada na Pesquisa Após as seleções dos filtros, clique em 'Gerar".
Demonstração de monitoração de Pesquisa

Segue abaixo os conceitos e métricas para os campos presentes no painel de pesquisa:
- CSAT:
- Customer Satisfaction - CS: Esse gráfico exibe todas as notas atribuídas nas pesquisas, baseando-se na quantidade de respostas recebidas para cada nota;
- Média ponderada: Porcentagem baseada na média de notas das pesquisas respondidas ( para perguntas que vão de 1 a 5 ou 1 a 10);
- Cálculo simples: Porcentagem de clientes satisfeitos dividido pela somatória entre satisfeitos (nota 1) e insatisfeitos (nota 2 para perguntas de 1 a 2, ou 3 para perguntas de 1 a 3);
- Satisfação por pergunta: O gráfico apresenta a média de respostas para cada pergunta configurada;
- Solicitadas: Somatória das respostas com base nas pesquisas que foram inicializadas;
- Inicializadas: Total de pesquisas iniciadas, mas que ainda não foram respondidas;
- Respondidos: Total de pesquisas respondidas;
- Não respondidos: Total de pesquisas que não foram respondidas dentro de 24 horas (para interações de chat);
- Satisfação por serviço: Média de notas das pesquisas, por serviço atribuido a pesquisa;
- CS acumulado anual: Gráfico com a média de cada mês, com base nas porcentagens da Média ponderada e Cálculo simples.
- Performance por agente: Média de notas das pesquisas, por agente.
- NPS:
- Customer Satisfaction - CS: Esse gráfico exibe todas as notas atribuídas nas pesquisas, baseando-se na quantidade de respostas recebidas para cada nota;
- Pontuação: Porcentagem baseada na subtração dos promotores (notas 9 a 10 ) pelos detratores (notas de 1 a 6);
- Satisfação por pergunta: O gráfico apresenta a média de respostas com base na pontuação, para cada pergunta configurada;
- Solicitadas: Somatória das respostas com base nas pesquisas que foram inicializadas;
- Inicializadas: Total de pesquisas iniciadas, mas que ainda não foram respondidas;
- Respondidos: Total de pesquisas respondidas;
- Não respondidos: Total de pesquisas que não foram respondidas dentro de 24 horas (para interações de chat);
- Satisfação por serviço: Média de notas das pesquisas com base na Pontuação, por serviço atribuido a pesquisa;
- CS acumulado anual: Gráfico com a média de cada mês, com base nas porcentagens da Pontuação.
- Performance por agente: Média de notas das pesquisas com base na Pontuação, por agente.
Whatsapp
Dashboard que traz a visão de todos atendimentos realizados por Whatsapp sejam ativos por meio de disparo de HSM ou receptivos onde o cliente envia um whatsapp.
Visualização Painel WhatsApp

Filtros
- Agente: combo para filtrar os dados por usuário (agente). Ao selecionar a opção "Usuário", serão exibidos dados de todos os agentes da operação ou da fila escolhida
- Serviço: combo para filtrar os dados por serviço (fila).Ao selecionar a opção "Serviço", serão exibidos dados de todas as filas da operação
- Tag de Usuário: combo para filtrar os dados por grupos de usuários previamente cadastrados nas Tags de usuários
- Data Inicial e final: define-se o período de datas que será apresentado no dash
Painel:
- Total de conversas: total de conversas ativas + total de conversas finalizadas
- Conversas Ativas: total de conversas abertas pelo whatsapp dentro do prazo de 24 horas
- Conversas Finalizadas: total de conversas encerradas no whatsapp após o prazo de 24 horas
- Iniciadas pela empresa: conversas que foram geradas por meio de campanha broadcast ou disparo rápido
- Iniciadas pelo cliente: conversas que foram geradas pelo cliente, recebidas na plataforma
Visão:
- Hoje
- Semanal
- Mensal
Minha Visão
Este painel exibe informações sobre os atendimentos realizados pelo próprio usuário. Caso o usuário tenha acesso a esta tela, ele poderá visualizar o número de atendimentos realizados em chats, e-mails e atendidas.
As informações são apresentadas em intervalos de tempo específicos:
Hoje: Informações dos atendimentos realizados no dia.
Semanal: Informações dos atendimentos realizados na semana.
Mensal: Informações dos atendimentos realizados no mês.
Anual: Informações dos atendimentos realizados no ano, a partir de janeiro.
Painel Minha Visão

Você pode acessar este menu de duas maneiras:
-
Através do menu Paineis.
-
Utilizando os atalhos disponíveis nas telas de atendimento.
Botão Minha Visão Tela Atendimento em Card

Botão Minha Visão Tela de Atendimentos
